Monitorez vos machines dès le premier jour.
Transformez des jours de configuration en minutes d'installation. Collecte, graphiques, rapports automatisés et VPN Tailscale : la solution complète est déjà dans la box

Pourquoi les intégrateurs et exploitants changent ils leurs modems standards pour le HAI-P200 ?
La réponse tient en trois défis quotidiens...
Le casse-tête VPN
Les VPN classiques sont complexes et vous enferment chez un seul fabricant. Vous cherchez un accès distant simple, sécurisé et ouvert pour vos équipes.
La donnée non valorisée
Collecter c'est bien, mais comprendre instantanément pourquoi une machine s'arrête en temps réel, c'est mieux
La barrière IT
Le développement de scripts sur mesure ou l'édition de fichiers de configuration freinent les projets. Le monitoring ne doit plus exiger des compétences de développeur.
Nous avons conçu le HAI-P200 pour éliminer ces frictions.
Voici comment nous transformons des jours de configuration en minutes d'installation.

Connectez sans coder (Data-Plug)
Notre Configurateur Graphique unifie vos protocoles industriels (S7, Modbus-TCP, OPC-UA) en quelques clics. Grâce à sa base de données locale embarquée (Store & Forward), vos données sont sécurisées et aucune information n'est perdue en cas de coupure réseau
✔️ Simplicité : Déclarez vos équipements en quelques clics.
✔️ Organisation : Catégorisez immédiatement (Alarmes, Mesures).
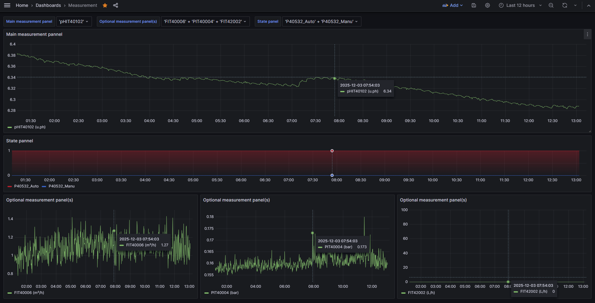
Visualisez instantanément
Fini la création manuelle de dashboards, l'interface s'adapte automatiquement à vos données
✔️ Surveillez vos machines en temps réel (Mode Live) ou analysez l'historique pour comparer avec la période précédente
✔️ L'affichage est intelligent : courbes fluides pour les mesures, et graphiques en escaliers pour bien repérer les changements d'états de vos machines

Soyez alerté et diagnostiquez.
✔️ Analyse de Cause Racine (RCA) : Lorsqu'une alarme se déclenche, le système analyse les 30 minutes précédentes. L'e-mail d'alerte met en évidence les graphiques des variables ayant le plus varié, vous donnant instantanément de sérieuses pistes potentielles de diagnostic avant même de vous connecter
✔️ Rapports automatisés : Recevez des bilans réguliers (avec export CSV). Le corps de l'e-mail intègre directement les graphiques de vos 5 variables favorites pour une lecture visuelle immédiate de l'état de votre parc
Accès Distant avec Tailscale VPN
Le HAI-P200-4G intègre Tailscale (basé sur WireGuard), un VPN moderne qui traverse les pare-feu sans configuration IT complexe.
Le bénéfice pour l'automaticien : En activant l'exposition des sous-réseaux (Subnets) depuis l'interface web, l'automaticien accède depuis son bureau à n'importe quel équipement du réseau local de la machine. Il peut diagnostiquer en direct, forcer des variables ou recharger un programme automate avec son propre logiciel métier, de manière totalement sécurisée.
Un écosystème ouvert
La simplicité de base n'exclut pas la puissance pour les utilisateurs avancés
- MQTT & API Locale : Pilotez la box, interrogez les données et gérez les SMS directement via le broker interne.
- L'agilité Node-RED : Pré-installé, il reste un outil fantastique pour vos besoins avancés (connecter des API externes, formater des données complexes ou créer des flux sur mesure).
Conçu pour durer. Partout.
Cœur & Puissance
Module :
Raspberry Pi CM4
Quad-Core @ 1.5GHz • 4Go RAM
Stockage :
eMMC 32Go (Soudé)
+ SD Indus. 128Go (Option)
Système :
Debian 12 (Bookworm)
+ Interface Web Admin
Connectivité
Réseau Filaire :
Dual LAN (IT/OT)
Ports Série :
2x RS232 + 2x RS485
(Bornier industriel)
Sans-Fil :
Modem 4G LTE + WIFI
Accès Distant :
Tailscale intégré (VPN)
Robustesse
Format :
Boîtier Alu + Rail DIN
Alimentation :
9-36V DC + Protection
Fiabilité :
RTC & Watchdog Hardware
Prêt à connecter vos installations ?
Besoin d'une unité de test pour demain ou d'une flotte pour l'année prochaine ?
Projet & Déploiement
Décrivez simplement votre besoin.
Nous vous envoyons un devis incluant le PC et les options adaptées (Antennes, Stockage, Alimentation...).